地址:山東省滕州市經濟開發區郭河路789號
電話:18963222388(微信同號)
作者:山東沃達重工 發表時間:2025-11-03
315噸四柱液壓機的工作原理基于帕斯卡定律,通過液壓系統傳遞壓力實現工作。液壓系統由油泵驅動液壓油加壓后進入主缸,推動活塞上下運動。活塞通過滑塊將壓力傳遞至模具,完成壓制、沖孔或成型等工藝。通過調節液壓閥的開合程度可控制壓力和速度,適應不同工藝需求。
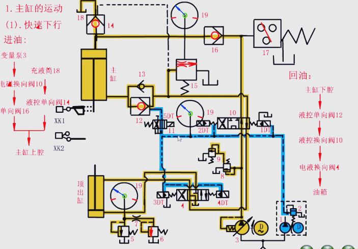
1.主油缸的工作流程

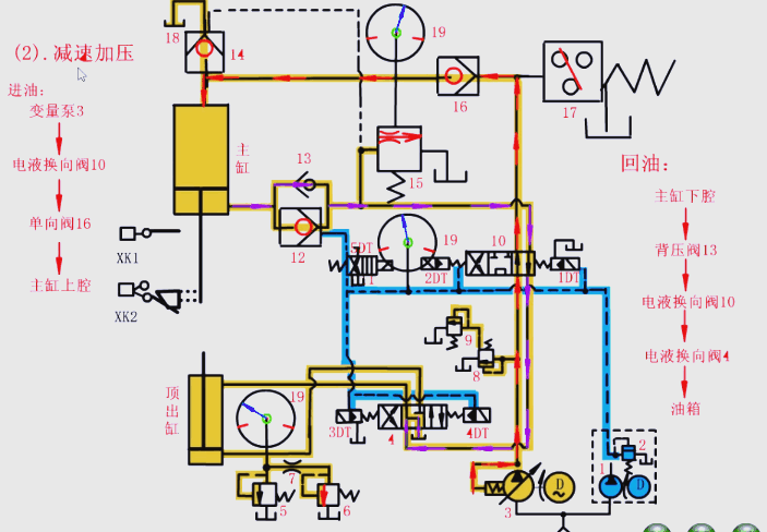
2.滑塊慢速接近工件以及加壓的過程

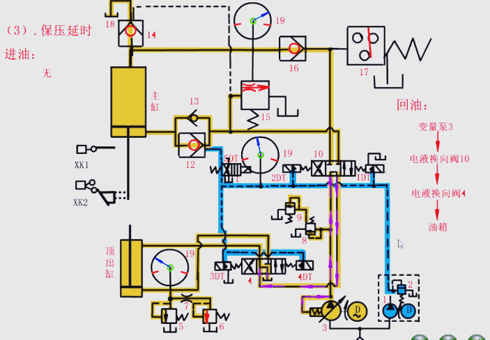
3.保壓過程

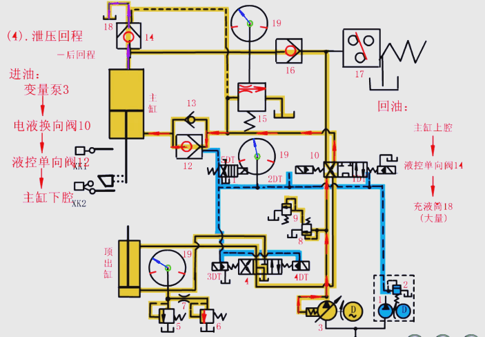
4.泄壓及快速返回的過程

5.快速回程

6.停止動作

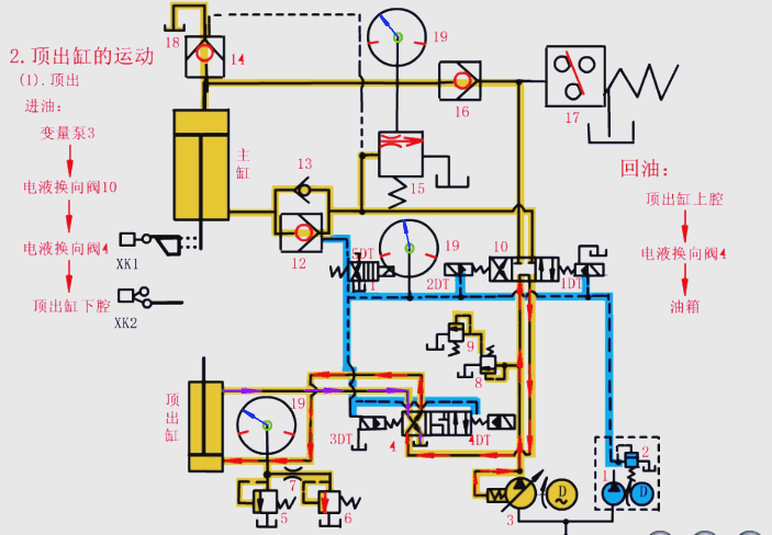
7.頂出缸的動作流程

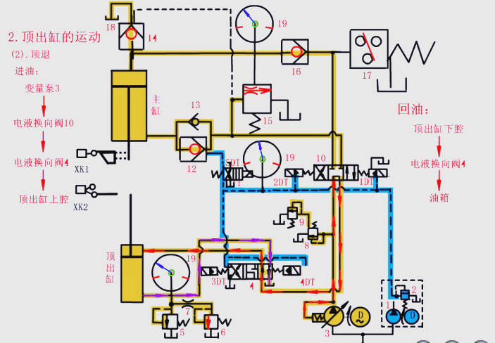
8.頂出缸的退回過程

沃達重工四柱液壓機以其結構穩定、精度高、高效多功能、安全可靠且維護方便等特點,更適合工業大批量生產。技術創新和高效生產能夠滿足不同行業的生產需求,提高生產效率和產品質量,同時還能夠節約能源和保護環境。可根據客戶的要求、產品的要求而定,請致電18963222388。
地址:山東省滕州市經濟開發區郭河路789號
電話:18963222388(微信同號)